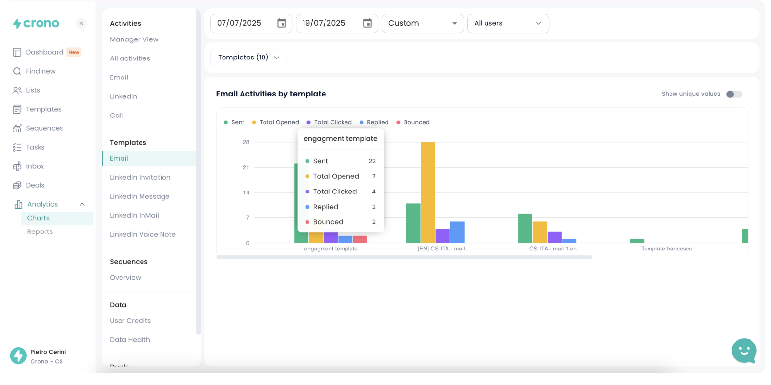
Email activities by template
The first section is dedicated to email templates.

This section shows the performance of individual email templates used within Crono.
At the top, you can set the desired time range and filter results by user or by a specific template.
The Email Activities by Template chart allows you to track the following metrics for each template:
Sent (green): how many times the template was sent
Total Opened (yellow): how many times the email was opened
Total Clicked (purple): how many times any links inside the email were clicked
Replied (blue): how many replies were received
Bounced (red): how many emails failed to deliver
By hovering over each bar, you’ll see the exact values for every metric. This makes it easy to compare template performance and identify which ones drive the most engagement.
LinkedIn message activity by template
This section helps you monitor the performance of each LinkedIn Message template used in Crono. These same metrics and visualizations are also available for LinkedIn Invitation Templates, InMail Templates, and LinkedIn Voice Notes, allowing you to assess performance across all message types used in Crono.

At the top, you can:
Set a custom time range
Filter by user
Choose specific templates
In the LinkedIn Message activity by template chart, for each template you'll see:
Sent Messages (solid blue): how many times the template was used
Replied Messages (striped blue): how many responses it generated
By hovering over each bar, you'll get a detailed view of the exact counts and reply rates.
This allows you to compare templates side by side and understand which ones are most effective in generating engagement on LinkedIn.
Conversion Rate by LinkedIn Message Template
This chart allows you to evaluate the effectiveness of your LinkedIn message templates by showing the reply rate for each one.

Each bar represents a template used during the selected period.
The length of the bar indicates the percentage of sent messages that received a reply (conversion rate).
By hovering over each bar, you’ll see the total number of replies and the exact reply rate (e.g. 3 replies = 100%).
This helps you quickly identify which templates are performing best and driving the most engagement.